1. 硬汉视频的官网在线观看,硬汉视频官网在线观看下载,硬汉视频在线观看手机版,硬汉视频在线官网下载免费版

      logo
      聯係硬汉视频的官网在线观看

      脫硝技術

      • 產品分類: 硬汉视频的官网在线观看設備係列
      • 生產廠家: 山東艾瑤國際貿易有限公司
      • 價格: 來電谘詢
      • 添加時間: 23/02/09
      • 點擊次數:  
      • 二 維 碼:

        手機瀏覽

        更方便

      產品詳情

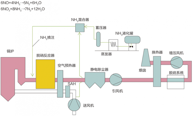
      選擇性催化還原法(SCR)

      工藝原理

      選擇性催化還原法(Selective Catalytic Reduction,簡稱SCR),在一定的反應溫度條件下,煙氣中的NOx和還原劑NH3在催化劑作用下發生還原反應,生成產物為N2和H2O。

      典型工藝流程

      主要技術指標

      脫硝效率:≥95%

      氨逃逸率:≤3ppm

      係統阻力:≤1000pa(3層)

      催化劑壽命:≥16000/24000h

      選擇性非催化還原法(SNCR)

      工藝原理:

      選擇性非催化還原法(Selective Non-Catalytic Reduction,簡稱SNCR),是在不需要催化劑的情況下,將氨基還原劑(尿素/氨水)噴入溫度為850~1150℃的煙氣中,還原劑有選擇性地與煙氣中的氮氧化物發生化學反應,使NOx還原生成N2和H2O的方法。

      典型工藝流程:

      主要技術指標:

      脫硝效率:≥40% ~ 70%

      氨逃逸率:≤10ppm                    

      係統阻力:可忽略



      tags:脫硝技術廠家,脫硝技術價格
      點擊次數:   更新時間:23/02/09 15:55:02   【打印此頁】   【關閉【返回上一頁】

      contact us

      聯係硬汉视频的官网在线观看
      地址:山東省淄博市張店區環齊大廈A座1-2601
      工廠地址:山東省淄博市張店區南定鎮億達路
      電話:400-090-7099     傳真:0533-2802996-809
      手機:139-5338-2671   郵箱:13953382671@aineng.pro
      二維碼
      網站地圖